每周安全速遞3?? | Everest勒索組織聲稱對寶馬進行攻擊
2025-09-26
第一!美創數據庫防水壩位居中國數據庫安全運維管理市場份額榜首
2025-09-24
2025網安周|美創科技多地聯動,共筑數據安全防線
2025-09-19
國家網信辦發布《國家網絡安全事件報告管理辦法》
2025-09-16
數字醫學與健康大會DMHC——美創與您相約古都金陵
2025-08-12
存儲域
數據庫加密 諾亞防勒索訪問域
數據庫防水壩 數據庫防火墻 數據庫安全審計 動態脫敏流動域
靜態脫敏 數據水印 API審計 API防控 醫療防統方運維服務
數據庫運維服務 中間件運維服務 國產信創改造服務 駐場運維服務 供數服務安全咨詢服務
數據出境安全治理服務 數據安全能力評估認證服務 數據安全風險評估服務 數據安全治理咨詢服務 數據分類分級咨詢服務 個人信息風險評估服務 數據安全檢查服務
難點分析:行業標準指南尚待完善,專業人才不足,傳統工具效率低、周期長,不斷增長的數據帶來持續運營挑戰。
“雙一流”高校這樣答
制定分類分級策略:
依據分類分級標準,咨詢團隊與高校根據數據業務特征,制定數據分級分類策略,輸出數據分類分級大綱。
其中,數據分類策略包括:16個一級大類,93個二級子類,一級分類包括:學校概況數據、學生管理數據、教學管理數據、教職工管理數據、科研管理數據等。
智能化平臺快速實施:
針對數據識別依賴業務人員、效率低、增量數據難監測難運營等挑戰,將數據分類分級策略內置數據安全分類分級平臺,實現自動化分類分級標簽落地工作,最終形成符合行業特色及監管要求的數據資產資產目錄與分類分級結果清單。
難點分析:安全建設難理頭緒,如何平衡數據利用與合規邊界,存在“需求不明確、責任不清晰、管理不規范、建設不匹配”等一系列問題。
“雙一流”高校這樣答
咨詢過程包括:數據資產梳理、基礎環境風險評估、數據安全能力評估、數據安全合規評估、數據安全風險評估、數據安全建設規劃。
最終實現:
厘清數據資產敏感程度:通過數據資產梳理,結合風險評估結果識別出敏感數據類別,發現存在的廢棄數據表,并對現有的分類分級策略的合理性提出優化建議。
落實數據安全主體責任:依據教育部發文以及現行數據管理制度,在現有的部門職責定義基礎上進行修訂和更新,重新定義“數據主管部門”、“數據運營部門”、“數據使用部門”三大數據職能機構的責任和義務。
健全數據安全管理體系:參考ISO四層體系要求和DSMM模型,規劃數據在各階段、場景的安全管理規范,通過建立具體的安全操作規范和流程,制定更具體的約束性措施。
提升數據安全防護理念:從數據處理風險較高場景入手,結合現有安全技術,以及部門間業務運行、數據流轉過程,規劃建立圍繞數據資產的安全保障體系。
難點分析:IT架構復雜、敏感數據分散、訪問角色多樣等導致數據安全防線被拉長,依賴網絡安全和單一安全手段存在風險敞口。
“雙一流”高校這樣答
內部運維風險管控:通過數據庫防水壩實現運維人員(校內、第三方)以及各業務系統應用開發廠商維護人員細粒度、全流程管控,解決數據庫運維場景面臨的賬號共享、敏感數據泄露、越權操作、誤刪除等問題。
全面精確審計溯源:數據庫安全審計提供的全面審計和精確審計能力,實現校內各數據庫所有訪問和操作行為審計,實現精準到操作人,一旦出現事件,能夠迅速定位,事中檢測、事后追責溯源。
流動數據安全防護:通過部署數據脫敏系統,自動發現敏感信息,按需進行處理大幅提升脫敏工作效率。同時保障脫敏后的數據一致性和業務關聯性,滿足寧波大學開發測試環境、數據交換、數據分析、數據共享等脫敏需求。
業務連續性保障:通過數據級容災建設,為寧波大學校內中心庫、數據倉提供數據恢復,數據庫接管能力,保障校內中心庫、數據倉的持續運行。
難點分析:數據庫數量種類多、大規模部署數據庫難度大時間長、人工巡檢效果差異大時效低、數據庫問題診斷難度大、數據庫風險不可見。
“雙一流”高校這樣答
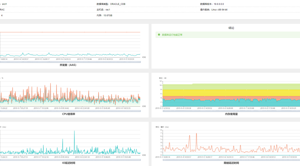
對此,長安大學通過“美創數據庫運行安全管理平臺(OSM)+ 運維云”, 對數據庫運行安全實現精細化、自動化、一體化管理,提前消除運行安全隱患,降低故障概率。
運維人員通過OSM實時監控數據庫運行狀態,提前感知運行風險,智能定位問題,并利用多元化工具快速簡單的完成日常的數據庫運維工作(數據庫巡檢、故障處理、數據庫自動化部署等),通過OSM接入美創運維云,實現主動運維服務,有效保障數據庫系統的持續穩定運行。

數據庫資產管理

數據庫全景監控

數據庫全面巡檢

數據庫性能分析
如今,數據在高校數字化轉型中扮演著越來越重要的角色,數據安全也無疑是這一過程的壓軸大考,如果不能交出一份滿意的答卷,那么數字化之路將無從談起。
多年來,美創持續深入教育行業,與浙江大學、寧波大學、上海財經大學、西安電子科技大學、解放軍火箭軍工程大學、中國人民公安大學等國內眾多一流大學攜手,在數據安全這場大考中,交出高分答卷!